haridan(外部変形)
|
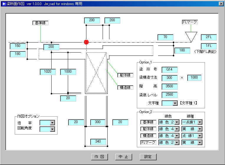
ダウンロードした【haridan.lzh】を解凍します。【haridan.bat】、【haridan.exe】、【haridan説明.txt】のファイルが出来ます。これらのファイルを、任意のフォルダ(名前の中に空白を含まない)に移動します。jwwを起動し、「外部変形」で【haridan.bat】を指定します。メッセージに従い、基点を指定し ます。 |
|
|
|
|
|
↓ |
|
|
|
|
|
【概要説明】 |
|
|
1、 |
現在のレイヤーに描きこまれます。 |
|
2、 |
X、Y反転と回転を組合わせて、目的の図面に合わせてください。この処理により文字方向が変わりますが、文字方向については自分の作図の要領に合わせてありますので、ご容赦ください。 |
|
3、 |
寸法関係の設定は、jwwのレジストリから各値を取得していますので、特別の設定はありません。 |